


오디언스 익스플로러 대시보드
오디언스 익스플로러(Audience Explorer) 대시보드를 사용하면 크리테오의 고유한 데이터세트를 활용할 수 있습니다. 선호하는 오디언스를 선택하면 고객들이 웹 전반에서 어떤 카테고리와 브랜드를 구매하길 원하는지에 대한 인사이트를 확보할 수 있습니다.
보고서는 어떤 오디언스가 우리 비즈니스에 가장 관련성이 높은지를 파악하고 향후 광고 세트에서 고객을 확보할 수 있는 새로운 고가치 세그먼트를 발견하는 데 도움을 줍니다.
분석 모듈에서 툴 아래 위치한 오디언스 익스플로러 대시보드에 접근할 수 있습니다.
보고서는 어떤 오디언스가 우리 비즈니스에 가장 관련성이 높은지를 파악하고 향후 광고 세트에서 고객을 확보할 수 있는 새로운 고가치 세그먼트를 발견하는 데 도움을 줍니다.
분석 모듈에서 툴 아래 위치한 오디언스 익스플로러 대시보드에 접근할 수 있습니다.
보고서 사용 방법
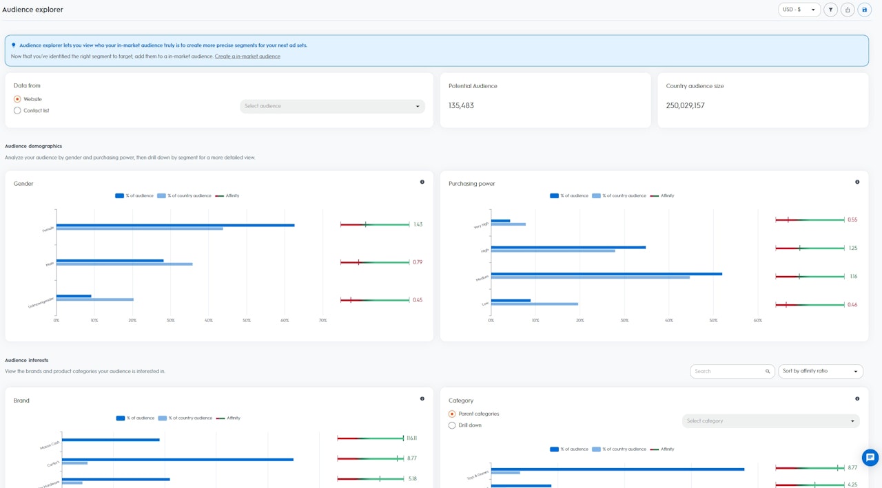
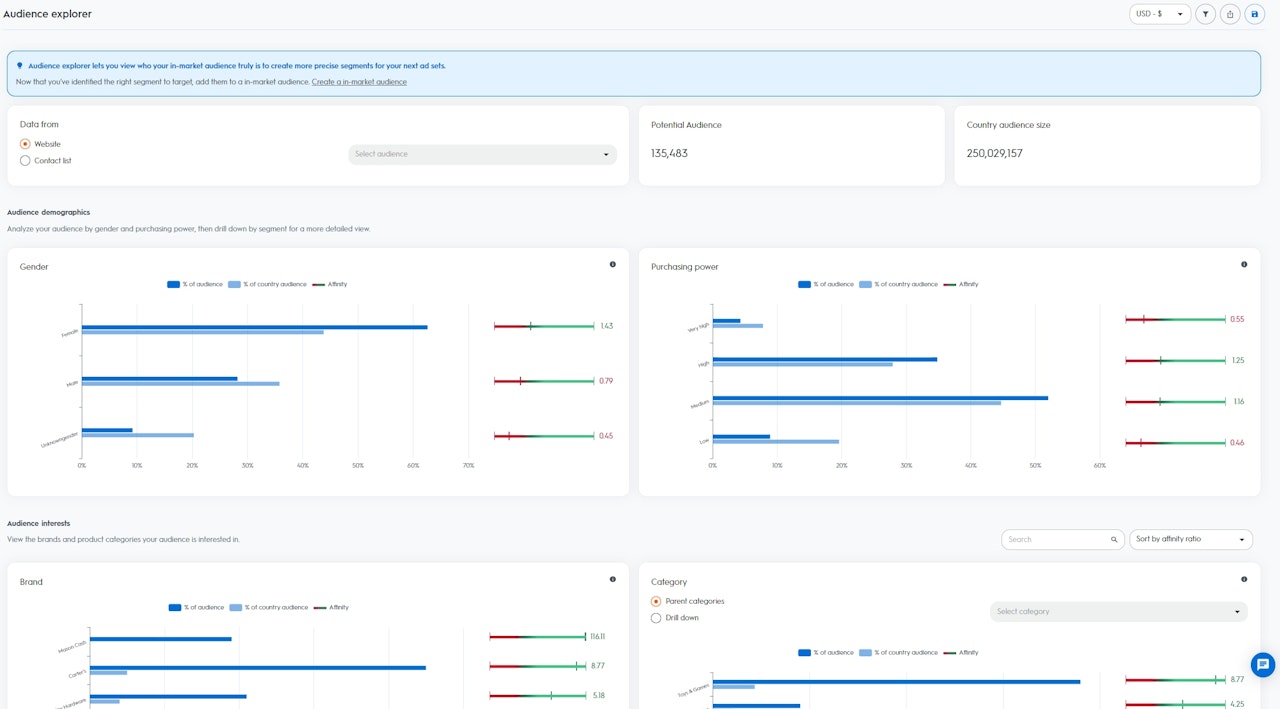
오디언스 익스플로러 대시보드에서 데이터에 액세스하려면 먼저 시드(seed) 대상을 선택해야 합니다. 크리테오의 API 또는 셀프 서비스 플랫폼을 통해 크리테오에 업로딩된 웹사이트 트래픽이나 고객 목록을 선택할 수 있습니다.
오디언스를 선택한 후에는 오디언스 사이즈와 국가 오디언스 사이즈를 시각화할 수 있습니다.
인사이트는 두 개 부분으로 나누어집니다.
오디언스 익스플로러 대시보드에서 데이터에 액세스하려면 먼저 시드(seed) 대상을 선택해야 합니다. 크리테오의 API 또는 셀프 서비스 플랫폼을 통해 크리테오에 업로딩된 웹사이트 트래픽이나 고객 목록을 선택할 수 있습니다.
- 오디언스 사이즈: 선택한 오디언스의 잠재 사용자 또는 디바이스(한 사용자에 여러 디바이스가 연결되는 경우, 사용자 1명으로 계산됨)
- 국가 오디언스 사이즈: 특정 지역의 크리테오 데이터세트 내에 포함된 모든 사용자 또는 디바이스
인사이트는 두 개 부분으로 나누어집니다.
- 인구 통계 정보: 크리테오의 데이터세트에서 가져온 인구 통계 정보를 기반으로 선택된 오디언스의 구성 현황 표시
- 성별: 지난 90일 동안 여성 또는 남성 관련 상품을 구매한 사용자
- 구매력: 지난 90일 동안 저가, 중저가, 고가 또는 초고가의 상품을 정기적으로 구매한 사용자
- 관심사: 크리테오 데이터의 관심사에 기반해 선택한 오디언스의 구성 현황 표시
- 관심 카테고리: 지난 90일 동안 특정 상품을 적극적으로 둘러보고 장바구니에 추가하거나 구매한 사용자
- 관심 브랜드: 지난 90일 동안 특정 브랜드를 적극적으로 둘러본 사용자

데이터 해석 방법
선택한 오디언스를 기준으로, 크리테오는 해당 국가의 크리테오 데이터세트(성별, 구매력, 관심 브랜드, 관심 카테고리)에 포함된 각 세그먼트에 대해 관련성 지표를 계산합니다.
관련성 지표가 높을수록 선택한 오디언스가 해당 국가의 크리테오 데이터세트에 포함된 다른 사용자보다 특정 세그먼트에 관심이 있을 가능성이 높습니다.
선택한 오디언스를 기준으로, 크리테오는 해당 국가의 크리테오 데이터세트(성별, 구매력, 관심 브랜드, 관심 카테고리)에 포함된 각 세그먼트에 대해 관련성 지표를 계산합니다.
관련성 지표가 높을수록 선택한 오디언스가 해당 국가의 크리테오 데이터세트에 포함된 다른 사용자보다 특정 세그먼트에 관심이 있을 가능성이 높습니다.
- 오디언스 중 비율(%): 해당 세그먼트에 속한 선택된 오디언스 중 사용자의 비율
- 국가 오디언스 중 비율(%): 해당 세그먼트에 속한 국가의 사용자 비율
- 관련성 지표: 오디언스에 속한 고객들이 특정 세그먼트에 대해 갖는 상대적 관심도를 해당 국가의 크리테오 데이터세트와 비교해 계산
오디언스 익스플로러 활용 방법
오디언스 익스플로러 대시보드는 가치가 높은 새로운 오디언스를 통해 고객을 획득하고 고객 기반을 확장하는 데 훌륭한 출발점이 될 수 있습니다. 대시보드에는 향후 광고 세트에서 타겟팅할 수 있는 가장 좋은 세그먼트가 표시됩니다. 이 세그먼트는 신규 사용자의 관심을 유도하는 데 성공할 가능성이 높습니다.
예를 들어, 웹사이트 방문자를 시드 오디언스로 선택했고 ‘반려동물 사료’ 세그먼트의 관련성 지표가 "5"로 표시되면, 시드 오디언스가 해당 국가의 크리테오 데이터세트에 속한 다른 사용자들보다 반려동물 사료에 관심이 있을 가능성이 5배 더 높다는 것을 의미합니다.
이러한 인사이트를 바탕으로 크리테오의 커머스 오디언스 (Commerce Audiences)를 사용해 새로운 광고 세트를 생성하고 ‘반려동물 사료’ 세그먼트를 타겟 오디언스로 선택할 수 있습니다.
그러면 크리테오가 고객 획득 광고 세트를 위해 반려동물 사료를 찾고 있는 모든 인마켓 사용자들을 파악합니다.
새로운 이커머스 오디언스 광고 세트를 시작하는 방법에 대한 자세한 내용은 여기에서 확인할 수 있습니다.
