


La dashboard Audience Explorer
La dashboard Audience Explorer consente l’accesso ai dataset esclusivi di Criteo. Dopo aver selezionato la tua audience preferita, acquisirai insight per le categorie e i brand che i consumatori preferiscono acquistare nel Web.
Questo report può aiutarti a comprendere quali audience sono maggiormente affini al tuo business e a scoprire nuovi segmenti di alto valore che puoi targettizzare, allo scopo di acquisire clienti con futuri set di annunci.
Accedi alla dashboard Audience Explorer negli Strumenti del modulo Analytics.
Questo report può aiutarti a comprendere quali audience sono maggiormente affini al tuo business e a scoprire nuovi segmenti di alto valore che puoi targettizzare, allo scopo di acquisire clienti con futuri set di annunci.
Accedi alla dashboard Audience Explorer negli Strumenti del modulo Analytics.
Come utilizzare il report
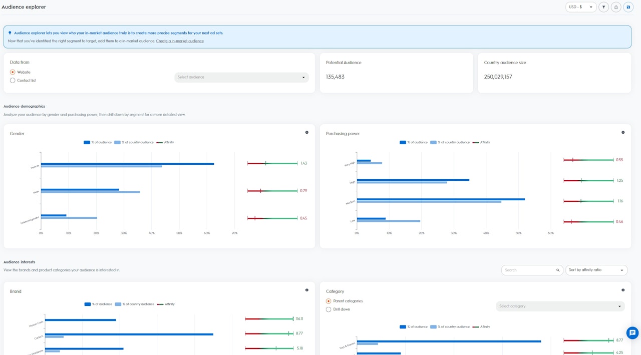
Per accedere ai dati disponibili nella dashboard Audience Explorer, inizia selezionando la tua seed audience. Puoi selezionare il traffico verso il tuo sito Web o dal tuo elenco contatti già caricato in Criteo attraverso la nostra API o piattaforma self.service.
Dopo aver selezionato un’audience, puoi visualizzare le Dimensioni dell'audience e le Dimensioni dell'audience di Paese:
Per accedere ai dati disponibili nella dashboard Audience Explorer, inizia selezionando la tua seed audience. Puoi selezionare il traffico verso il tuo sito Web o dal tuo elenco contatti già caricato in Criteo attraverso la nostra API o piattaforma self.service.
- Dimensioni dell'audience: gli utenti potenziali o i dispositivi della tua audience selezionata (notare che quando più dispositivi possono essere ricondotti a un solo utente, ciò si conta come “1”)
- Dimensioni dell'audience di Paese: tutti gli utenti o i dispositivi disponibili nel dataset di Criteo di una regione specifica
Gli insight vengono suddivisi in due sezioni:
- Dati demografici: visualizzano la composizione della tua audience selezionata in base ai dati demografici del dataset di Criteo
- Genere: utenti che negli ultimi 90 giorni hanno regolarmente acquistato articoli normalmente per donne o uomini
- Potere di acquisto: utenti che negli ultimi 90 giorni hanno regolarmente acquistato articoli delle fasce di prezzo bassa, media, alta o molto alta
- Interessi: visualizza la composizione della tua audience selezionata in base agli interessi tratti dal dataset di Criteo
- Interessi per categoria: utenti che negli ultimi 90 giorni hanno cercato sul Web, aggiunto al carrello e/o acquistato articoli specifici
- Interessi per il brand: utenti che negli ultimi 90 giorni hanno attivamente cercato e visualizzato nomi di brand specifici

Come leggere i dati
In base alla tua audience selezionata, Criteo calcola un Indicatore di affinità per ciascuno dei segmenti disponibili nel dataset di Criteo dall’interno del tuo Paese (Genere, Potere di acquisto, Interessi per il brand e per categorie).
Più è elevato l’Indicatore di affinità, più è probabile che la tua audience selezionata sia interessata al segmento, rispetto al resto degli utenti nel dataset di Criteo sul tuo Paese.
In base alla tua audience selezionata, Criteo calcola un Indicatore di affinità per ciascuno dei segmenti disponibili nel dataset di Criteo dall’interno del tuo Paese (Genere, Potere di acquisto, Interessi per il brand e per categorie).
Più è elevato l’Indicatore di affinità, più è probabile che la tua audience selezionata sia interessata al segmento, rispetto al resto degli utenti nel dataset di Criteo sul tuo Paese.
- % della tua audience: percentuale di utenti dell’audience selezionata che appartiene al segmento
- % di audience Paese: percentuale di utenti del Paese che appartiene al segmento
- Indicatore di affinità: score conteggiato in base all’interesse relativo che hanno le persone della tua audience per un segmento specifico, confrontato con il dataset di Criteo relativo al tuo Paese
Approfitta al massimo di Audience Explorer
Se stai cercando di generare customer acquisition da audience nuove e di valore elevato, che possono contribuire a far crescere la tua base di clienti, la dashboard Audience Explorer è un ottimo punto di partenza. Essa indica i migliori segmenti da targettizzare con i tuoi futuri set di annunci, nei quali hai maggiore probabilità di creare engagement in nuovi utenti.
Ad esempio, se selezioni i visitatori del tuo sito Web come tua seed audience e vedi un Affinity Indicator di “5” per il segmento “cibo per cani”, ciò significa che la tua seed audience presenta un numero di probabilità cinque volte maggiore di essere interessata al cibo per cani rispetto al resto degli utenti che fanno parte del database di Criteo sul tuo Paese.
Con questi insight, puoi creare un nuovo set di annunci utilizzando le audience del commerce di Criteo, e selezionare il segmento “cibo per cani” come tua audience da targettizzare.
Criteo troverà quindi per il tuo set di annunci di acquisizione tutti gli utenti che stanno attivamente cercando cibo per cani.
Se stai cercando di generare customer acquisition da audience nuove e di valore elevato, che possono contribuire a far crescere la tua base di clienti, la dashboard Audience Explorer è un ottimo punto di partenza. Essa indica i migliori segmenti da targettizzare con i tuoi futuri set di annunci, nei quali hai maggiore probabilità di creare engagement in nuovi utenti.
Ad esempio, se selezioni i visitatori del tuo sito Web come tua seed audience e vedi un Affinity Indicator di “5” per il segmento “cibo per cani”, ciò significa che la tua seed audience presenta un numero di probabilità cinque volte maggiore di essere interessata al cibo per cani rispetto al resto degli utenti che fanno parte del database di Criteo sul tuo Paese.
Con questi insight, puoi creare un nuovo set di annunci utilizzando le audience del commerce di Criteo, e selezionare il segmento “cibo per cani” come tua audience da targettizzare.
Criteo troverà quindi per il tuo set di annunci di acquisizione tutti gli utenti che stanno attivamente cercando cibo per cani.
