


Panel del Explorador de audiencias
El panel del Explorador de audiencias te ofrece acceso a las bases de datos exclusivas de Criteo. Después de seleccionar tu audiencia preferida, recibirás insights sobre las categorías y las marcas que prefieren comprar en la web.
Este informe puede ayudarte a comprender qué audiencias tienen mayor afinidad con tu negocio y a descubrir nuevos segmentos de alto valor a los que puedes dirigirte para la adquisición de clientes en un conjunto de anuncios futuro.
Accede al panel del Explorador de audiencias en la sección Herramientas del módulo Analytics.
Este informe puede ayudarte a comprender qué audiencias tienen mayor afinidad con tu negocio y a descubrir nuevos segmentos de alto valor a los que puedes dirigirte para la adquisición de clientes en un conjunto de anuncios futuro.
Accede al panel del Explorador de audiencias en la sección Herramientas del módulo Analytics.
Cómo utilizar este informe
Para acceder a los datos disponibles en el panel del Explorador de Audiencias, empieza seleccionando tu audiencia inicial. Puedes seleccionar el tráfico de tu sitio web o de tu Lista de contactos que ya hayas cargado en Criteo a través de nuestra API o plataforma de Self-Service.
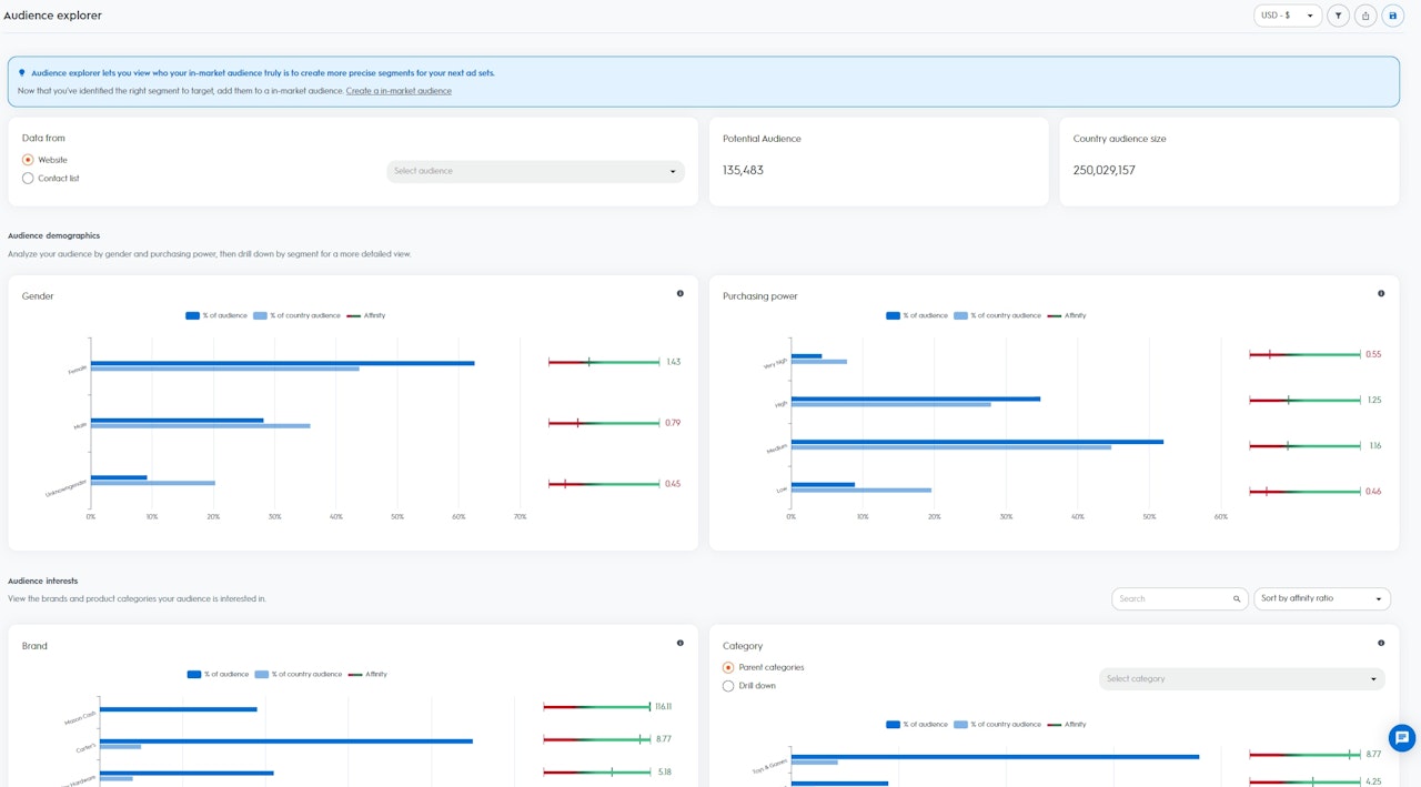
Después de que hayas seleccionado una audiencia, podrás visualizar el Tamaño de la audiencia y el Tamaño de la audiencia del país:
Los insights se dividen en dos secciones:
Para acceder a los datos disponibles en el panel del Explorador de Audiencias, empieza seleccionando tu audiencia inicial. Puedes seleccionar el tráfico de tu sitio web o de tu Lista de contactos que ya hayas cargado en Criteo a través de nuestra API o plataforma de Self-Service.
Después de que hayas seleccionado una audiencia, podrás visualizar el Tamaño de la audiencia y el Tamaño de la audiencia del país:
- Tamaño de la audiencia: dispositivos o usuarios potenciales de tu audiencia seleccionada (ten en cuenta que cuando varios dispositivos pueden relacionarse con un usuario, se contabiliza como "1")
- Tamaño de la audiencia del país: todos los usuarios o dispositivos disponibles en la base de datos de Criteo de tu región
Los insights se dividen en dos secciones:
- Demografía: visualiza la composición de tu audiencia seleccionada basada en la demografía de la base de datos de Criteo.
- Sexo: los consumidores que suelen comprar artículos relevantes para mujeres u hombres (período de últimos 90 días)
- Poder adquisitivo: consumidores que suelen compran artículos de precio bajo, medio, alto o muy alto (período de últimos 90 días)
- Intereses: visualiza la composición de tu audiencia seleccionada en función de los intereses de la base de datos de Criteo
- Intereses en categorías:consumidores que han estado buscando activamente, añadiendo a la cesta y/o comprando determinados artículos en los últimos 90 días
- Intereses en marcas: los consumidores que han estado activamente buscando nombres concretos de marcas en los últimos 90 días

Cómo interpretar los datos
Basándote en tu audiencia seleccionada, Criteo calcula un Indicador de afinidad para cada uno de los segmentos disponibles en la hoja de datos de Criteo de tu país (Sexo, Poder Adquisitivo, Intereses en Marcas e Intereses en Categorías).
Cuanto más alto sea el Indicador de afinidad, más probable será que tu audiencia seleccionada esté interesada en el segmento en comparación con el resto de los usuarios de la base de datos de Criteo de tu país.
Basándote en tu audiencia seleccionada, Criteo calcula un Indicador de afinidad para cada uno de los segmentos disponibles en la hoja de datos de Criteo de tu país (Sexo, Poder Adquisitivo, Intereses en Marcas e Intereses en Categorías).
Cuanto más alto sea el Indicador de afinidad, más probable será que tu audiencia seleccionada esté interesada en el segmento en comparación con el resto de los usuarios de la base de datos de Criteo de tu país.
- % de tu audiencia: porcentaje de usuarios en la audiencia seleccionada que pertenecen al segmento
- % de la audiencia del país: porcentaje de usuarios del país que pertenecen al segmento
- Indicador de afinidad: puntuación calculada en función del interés relativo que las personas de tu audiencia tienen por un segmento concreto, en comparación con la base de datos de Criteo de tu país.
El panel Explorador de audiencias es un gran punto de partida si quieres impulsar la captación de clientes de nuevas audiencias de alto valor que pueden ayudarte a aumentar tu base de clientes. En el panel se indicarán los mejores segmentos a los que dirigirte en tus conjuntos de anuncios futuros, entre los que tendrás más posibilidades de lograr el engagement de nuevos usuarios.
Por ejemplo, si seleccionas a los visitantes de tu sitio web como tu audiencia inicial y observas que el indicador de afinidad es "5" para el segmento "Comida para perros", esto significa que tu audiencia inicial tiene cinco veces más probabilidades de estar interesada en la comida para perros que el resto de los usuarios que forman parte de la base de datos de Criteo en tu país.
Con estos insights, puedes crear un nuevo conjuntos de anuncios usando las Commerce Audiences de Criteo y seleccionar el segmento "Comida para perros" como tu audiencia objetivo.
Criteo encontrará entonces todos los usuarios que están buscando comida para perros para tu conjunto de anuncios de adquisición.
