


受众管理器仪表盘
Audience Explorer仪表盘可让您访问Criteo的独家数据组。 在选择您的目标受众后,您将能够深入了解他们在网上倾向于购买的品类和品牌。
本报告可以帮助您了解哪些受众对您的业务有最高的亲和力,并帮助您发现新的高价值细分市场,以便您可以在未来的广告组中进行定向,从而实现拉新引流。
如需访问受众管理器仪表盘,请在Commerce Growth平台左侧面板中选择分析 > 受众资源管理器。
如何使用本报告
如需访问受众管理器仪表盘中可用的数据,请先选择您的种子受众。 您可以选择您的网站流量,或者从已通过我们的API或自助服务平台上传至Criteo的联系人列表中进行选择。
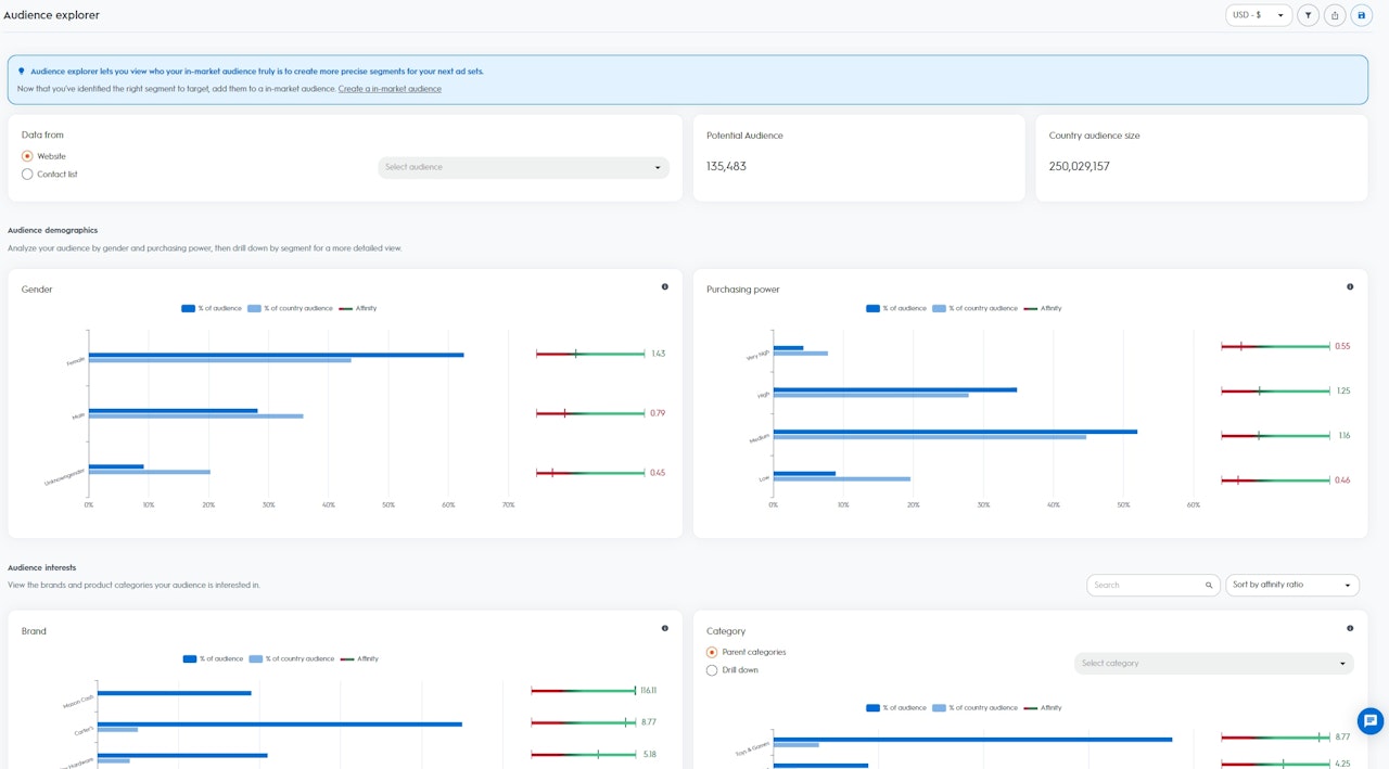
在您选择某一受众后,您就可以直观地查看潜在受众和国家受众规模:
潜在受众规模: 是指您所选受众中的潜在用户或设备(请注意,如果多台设备与同一用户相关联,则将其计为“1”)
国家受众规模:是指您所在特定地区的Criteo数据组中涵盖的所有用户或设备
洞察细分为以下两个部分:
受众人口统计:根据Criteo数据组中的人口统计数据,直观地查看您所选受众的构成情况。 按性别和购买力对您的受众进行分析,然后按细分进行深入研究,从而更加深入地了解有关受众。
性别:在过去90天内经常购买与女性或男性相关商品的用户
购买力:在过去90天内经常购买底价、中等价格、高价或极高价格商品的用户
受众兴趣:根据Criteo数据组中的兴趣数据,直观地查看您所选受众的构成情况。 查看您的受众感兴趣的产品品牌和品类。
品牌:在过去90天内主动浏览特定品牌名称的用户
品类:在过去90天内主动浏览、添加到购物篮和/或购买特定商品的用户

如何读取数据
根据您所选受众,Criteo会针对您所在国家Criteo数据组中的每个细分(性别、购买力、品牌和品类)计算出一个亲和力指标。
亲和力指标越高,您所选受众对某一细分市场的兴趣程度就越高,高于您所在国家Criteo数据组中的其他用户。
您的受众占比:是指所选受众中属于某一细分的用户所占的百分比
国家受众占比:是指国家中属于某一细分的用户所占的百分比
亲和力指标:是指根据您的受众对特定细分市场的相对兴趣程度计算,并与您所在国家的Criteo数据组进行比较而得出的分数
有效发挥受众管理器的最大作用
如果您希望从新的、高价值的受众中实现拉新引流,助您扩大客户群,则受众管理器仪表盘是一个绝佳起点。 仪表盘将指明您在未来广告组中应定向的最佳细分,也就是您最有可能成功吸引新用户的细分。
例如,如果您选择您的网站访客作为种子受众,并且您发现“狗粮”这一细分市场的亲和力指标为“5”,则意味着您的种子受众对狗粮感兴趣的程度是您所在国家Criteo数据组中其他用户的五倍。
在掌握以上分析数据后,您就可以使用Criteo的“商业受众”创建一个新的广告组,并选择“狗粮”这一细分作为您的目标受众。
然后,Criteo将为您的拉新引流广告组找到市场内所有有意购买狗粮的用户。
