


Painel do explorador de audiências
O painel Explorador de Audiências fornece acesso às bases de dados exclusivas da Criteo. Depois de selecionar sua audiência ideal, você receberá insights sobre as categorias e marcas que esse segmento prefere comprar online.
Este relatório pode ajudar você a entender quais audiências têm maior afinidade com seu negócio. Além disso, você poderá descobrir novos segmentos de alto valor para aquisição de clientes nos próximos grupos de anúncios.
Acesse o painel Explorador de Audiências em “Ferramentas”, no módulo Analytics.
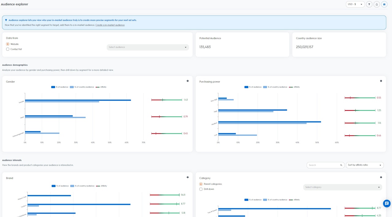
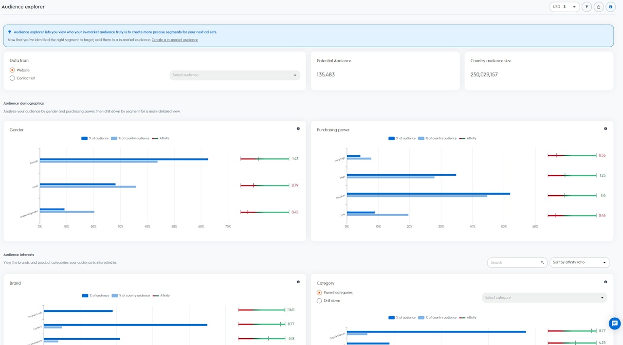
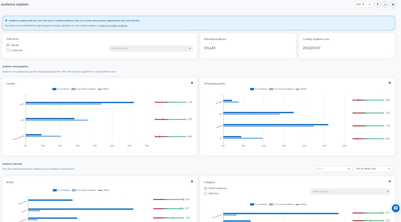
Depois que você selecionar uma audiência, poderá visualizar o tamanho da audiência e o tamanho da audiência do país:
Este relatório pode ajudar você a entender quais audiências têm maior afinidade com seu negócio. Além disso, você poderá descobrir novos segmentos de alto valor para aquisição de clientes nos próximos grupos de anúncios.
Acesse o painel Explorador de Audiências em “Ferramentas”, no módulo Analytics.
Como usar este relatório
Para acessar os dados disponíveis no painel Explorador de Audiências, selecione primeiro sua audiência semente (seed audience). Você pode selecioná-la no tráfego do site ou na sua lista de contatos (Contact List), que já foi carregada para a Criteo via nossa API ou plataforma self-service.
Para acessar os dados disponíveis no painel Explorador de Audiências, selecione primeiro sua audiência semente (seed audience). Você pode selecioná-la no tráfego do site ou na sua lista de contatos (Contact List), que já foi carregada para a Criteo via nossa API ou plataforma self-service.
- Tamanho da audiência: Potenciais usuários ou dispositivos da audiência selecionada (note que, quando vários dispositivos são relacionados a um único usuário, consideramos “1”)
- Tamanho da audiência do país: Todos os usuários ou dispositivos disponíveis na base de dados da Criteo da sua região específica
Os insights são divididos em duas seções:
- Demografia: Visualize a composição da audiência selecionada com base na demografia da base de dados da Criteo
- Gênero: Usuários que compraram regularmente itens para mulheres ou homens nos últimos 90 dias
- Poder de compra: Usuários que compraram regularmente itens em faixas de preço baixo, médio, alto ou muito alto nos últimos 90 dias
- Interesses: Visualize a composição da audiência selecionada com base nos interesses da base de dados da Criteo
- Interesses por categorias: Usuários que pesquisaram, adicionaram ao carrinho e/ou compraram itens específicos ativamente nos últimos 90 dias
- Interesses por marcas: Usuários que pesquisaram ativamente nomes de marcas específicas nos últimos 90 dias

Como ler os dados
Com base na audiência selecionada, a Criteo calcula um indicador de afinidade para cada um dos segmentos disponíveis na nossa base de dados do país (sexo, poder de compra, interesses por marcas e interesses por categorias).
Quanto maior o indicador de afinidade, maior é a probabilidade de a audiência selecionada estar interessada no segmento, em comparação com o restante dos usuários na base de dados da Criteo para o país.
- % da sua audiência: Percentual de usuários na audiência selecionada que pertence ao segmento
- % da audiência do país: Percentual de usuários no país que pertence ao segmento
- Indicador de afinidade: Score calculado com base no interesse relativo que as pessoas da sua audiência têm por um segmento específico, em comparação com a base de dados da Criteo para o país
Extraia o máximo do Explorador de Audiências
O painel Explorador de Audiências é um ótimo começo se você pretende aumentar a aquisição de clientes a partir de audiências novas e de alto valor, que podem fazer toda a diferença na sua base. O painel indicará os melhores segmentos para suas futuras campanhas, onde você tem maior probabilidade de engajar esses novos usuários.
Por exemplo, se você selecionar os visitantes do site como sua audiência semente e ver que o indicador de afinidade é “5” para o segmento “Alimentos para cães”, significa que sua audiência semente tem 5 vezes maior probabilidade de estar interessada em “Alimentos para cães” do que o restante dos usuários que fazem parte da base de dados da Criteo no seu país.
Com esses insights, você pode criar um novo grupo de anúncios usando a solução Commerce Audiences da Criteo e selecionar o segmento “Alimentos para cães” como sua audiência-alvo.
A Criteo então encontrará todos os usuários in-market nesse segmento para seu grupo de anúncios de aquisição.
O painel Explorador de Audiências é um ótimo começo se você pretende aumentar a aquisição de clientes a partir de audiências novas e de alto valor, que podem fazer toda a diferença na sua base. O painel indicará os melhores segmentos para suas futuras campanhas, onde você tem maior probabilidade de engajar esses novos usuários.
Por exemplo, se você selecionar os visitantes do site como sua audiência semente e ver que o indicador de afinidade é “5” para o segmento “Alimentos para cães”, significa que sua audiência semente tem 5 vezes maior probabilidade de estar interessada em “Alimentos para cães” do que o restante dos usuários que fazem parte da base de dados da Criteo no seu país.
Com esses insights, você pode criar um novo grupo de anúncios usando a solução Commerce Audiences da Criteo e selecionar o segmento “Alimentos para cães” como sua audiência-alvo.
A Criteo então encontrará todos os usuários in-market nesse segmento para seu grupo de anúncios de aquisição.
