


Tableau de bord Audience Explorer
Le tableau de bord Audience Explorer fournit un accès aux bases de données exclusives de Criteo. Sélectionnez votre audience puis accédez aux analyses sur les catégories de produits et marques préférées des clients sur Internet.
Ce rapport peut vous aider à identifier les audiences qui ont le plus d’affinités avec vos produits et à découvrir de nouveaux segments à forte valeur ajoutée que vous pourriez cibler dans vos futurs ensembles d'annonces.
Accédez au tableau de bord Audience Explorer depuis le menu Outils dans le module Analytics.
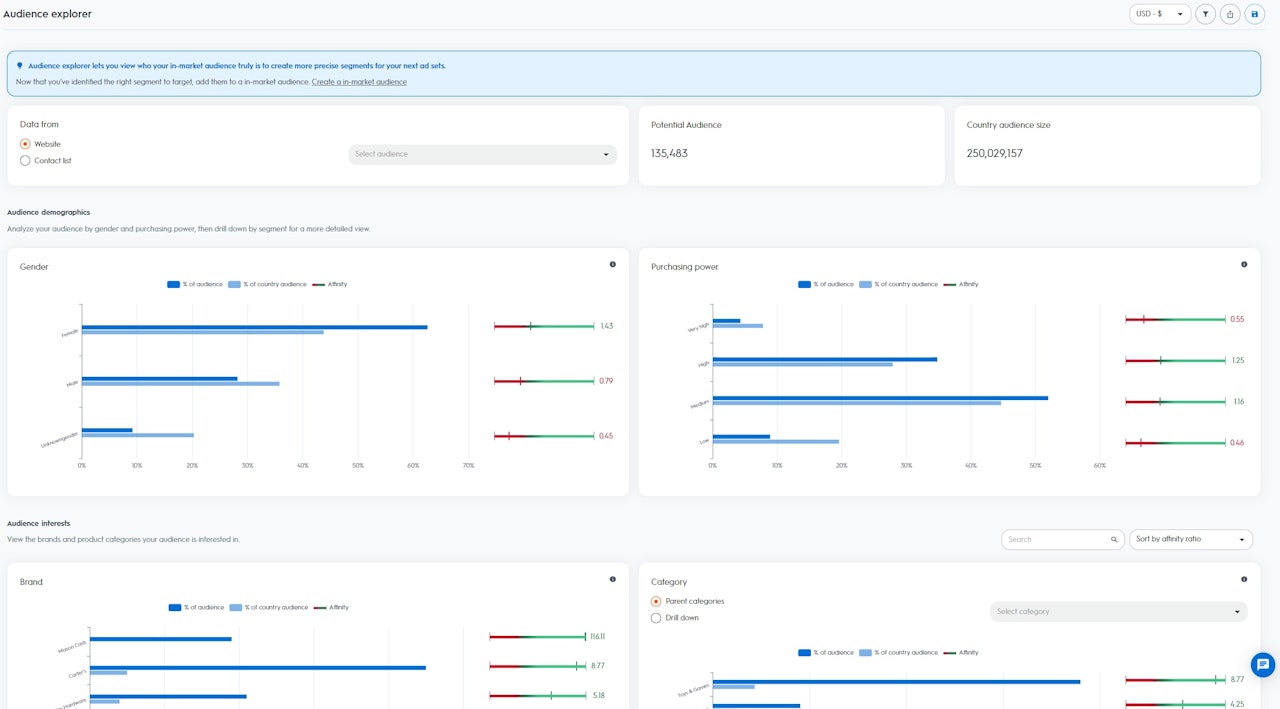
Une fois que vous aurez sélectionné votre audience, vous pourrez visualiser la taille de votre audience et le pays :
Les analyses sont présentées en deux parties :
Ce rapport peut vous aider à identifier les audiences qui ont le plus d’affinités avec vos produits et à découvrir de nouveaux segments à forte valeur ajoutée que vous pourriez cibler dans vos futurs ensembles d'annonces.
Accédez au tableau de bord Audience Explorer depuis le menu Outils dans le module Analytics.
Comment utiliser ce rapport ?
Pour accéder aux données du tableau de bord Audience Explorer, sélectionnez votre audience similaire. Vous pouvez sélectionner le trafic de votre site ou la liste de contact qui a déjà été ajoutée à Criteo via notre API ou notre plate-forme en self-service.
Pour accéder aux données du tableau de bord Audience Explorer, sélectionnez votre audience similaire. Vous pouvez sélectionner le trafic de votre site ou la liste de contact qui a déjà été ajoutée à Criteo via notre API ou notre plate-forme en self-service.
Une fois que vous aurez sélectionné votre audience, vous pourrez visualiser la taille de votre audience et le pays :
- Audience potentielle : utilisateurs ou appareils potentiels de l’audience sélectionnée (quand plusieurs appareils sont liés à un même utilisateur, le nombre affiché sera « 1 »)
- Taille audience pays : tous les utilisateurs ou appareils disponibles dans la base de données Criteo pour votre région
Les analyses sont présentées en deux parties :
- Données démographiques : visualisez la composition de votre audience selon les données démographiques de la base de données Criteo
- Genre : utilisateurs qui ont acheté régulièrement des articles pour femmes ou pour hommes dans les 90 derniers jours
- Pouvoir d’achat : utilisateurs qui ont acheté régulièrement des articles dans les gammes de prix basse, moyenne et élevée dans les 90 derniers jours
- Intérêt : visualisez la composition de votre audience selon les intérêts de la base de données Criteo
- Intérêt par catégorie : utilisateurs actifs qui ont navigué sur le site, ajouté des produits dans leur panier et/ou acheté des articles spécifiques dans les 90 derniers jours
- Intérêt par marque : utilisateurs actifs qui ont fait des recherches sur des noms de marques spécifiques dans les 90 derniers jours

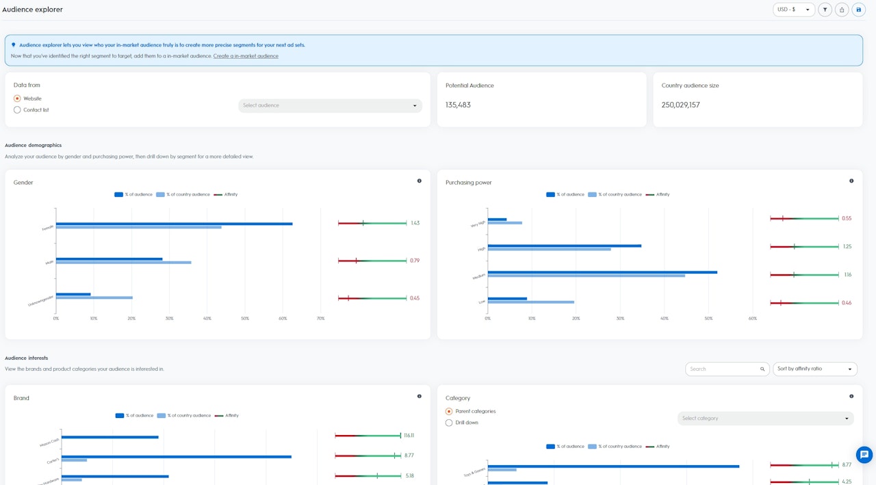
Comment déchiffrer ces données ?
Selon l’audience sélectionnée, Criteo calcule un indicateur d’affinité (« Affinity Indicator ») pour chaque segment disponible dans votre pays (genre, pouvoir d’achat, intérêt par marque et intérêt par catégorie).
Plus la valeur de l’indicateur est élevée, plus l’audience sélectionnée a de chances de s’intéresser au segment concerné comparativement aux utilisateurs de la base de données utilisateurs Criteo de votre pays.
Selon l’audience sélectionnée, Criteo calcule un indicateur d’affinité (« Affinity Indicator ») pour chaque segment disponible dans votre pays (genre, pouvoir d’achat, intérêt par marque et intérêt par catégorie).
Plus la valeur de l’indicateur est élevée, plus l’audience sélectionnée a de chances de s’intéresser au segment concerné comparativement aux utilisateurs de la base de données utilisateurs Criteo de votre pays.
- % de votre audience : pourcentage d’utilisateurs de l’audience sélectionnée qui appartiennent à ce segment
- % de l’audience pays : pourcentage d’utilisateurs de ce pays appartenant à ce segment
- Indicateur affinité : score calculé selon l’intérêt relatif de votre audience pour un segment spécifique, comparativement aux données Criteo pour votre pays
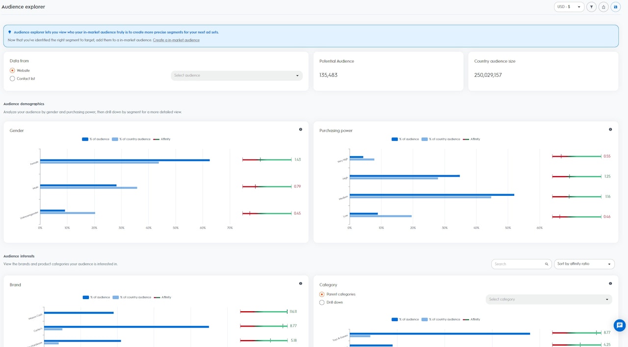
Tirez profit d’Audience Explorer
Le tableau de bord Audience Explorer vous permettra d’attirer de nouveaux client grâce à de nouvelles audiences à forte valeur ajoutée pour agrandir votre base clients. Le tableau de bord indiquera les segments les plus porteurs à cibler lors de vos futurs ensembles d’annonces pour booster l’engagement de ces nouveaux utilisateurs.
Par exemple, si vous sélectionnez les visiteurs de votre site en tant qu’audience de base et que l’indicateur d’affinité est de 5 pour le segment « nourriture pour chiens », votre audience aura cinq fois plus de chances de s’intéresser à la nourriture pour chiens que les autres utilisateurs présents dans la base de données Criteo pour votre pays.
Grâce à ces analyses, vous pouvez créer de nouveaux ensembles d'annonces basés sur Criteo Commerce Audiences et sélectionner le segment « nourriture pour chiens » comme audience cible.
Criteo trouvera alors les utilisateurs à la recherche de ces produits pour votre ensemble d'annonces d’acquisition.
Le tableau de bord Audience Explorer vous permettra d’attirer de nouveaux client grâce à de nouvelles audiences à forte valeur ajoutée pour agrandir votre base clients. Le tableau de bord indiquera les segments les plus porteurs à cibler lors de vos futurs ensembles d’annonces pour booster l’engagement de ces nouveaux utilisateurs.
Par exemple, si vous sélectionnez les visiteurs de votre site en tant qu’audience de base et que l’indicateur d’affinité est de 5 pour le segment « nourriture pour chiens », votre audience aura cinq fois plus de chances de s’intéresser à la nourriture pour chiens que les autres utilisateurs présents dans la base de données Criteo pour votre pays.
Grâce à ces analyses, vous pouvez créer de nouveaux ensembles d'annonces basés sur Criteo Commerce Audiences et sélectionner le segment « nourriture pour chiens » comme audience cible.
Criteo trouvera alors les utilisateurs à la recherche de ces produits pour votre ensemble d'annonces d’acquisition.
