


Das Audience Explorer Dashboard
Das Audience Explorer Dashboard bietet Einblicke in den exklusiven Datenbestand von Criteo. Nach der Auswahl eurer bevorzugten Zielgruppe erhaltet ihr Einblicke in die Kategorien und Brands, die die Mitglieder dieser Zielgruppe bevorzugt im Internet kaufen.
Dieser Bericht hilft euch dabei, zu verstehen, welche Zielgruppen die höchste Affinität zu eurem Unternehmen haben. Zudem könnt ihr so hochwertige Zielgruppensegmente entdecken, die ihr im Rahmen der Kundenakquisition in zukünftigen Ad-Sets ansprechen könnt.
Ihr findet das Audience Explorer Dashboard im Analytics-Modul unter „Tools“.
Dieser Bericht hilft euch dabei, zu verstehen, welche Zielgruppen die höchste Affinität zu eurem Unternehmen haben. Zudem könnt ihr so hochwertige Zielgruppensegmente entdecken, die ihr im Rahmen der Kundenakquisition in zukünftigen Ad-Sets ansprechen könnt.
Ihr findet das Audience Explorer Dashboard im Analytics-Modul unter „Tools“.
Verwendung dieses Reports
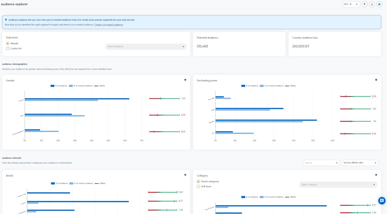
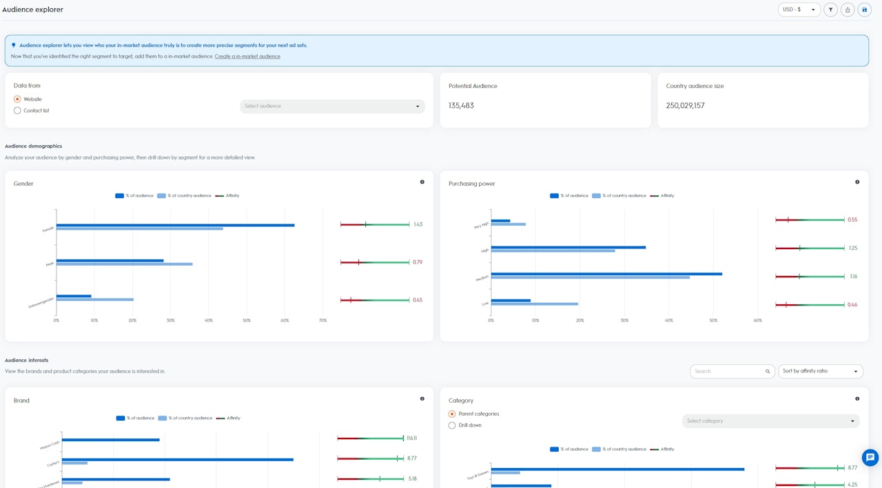
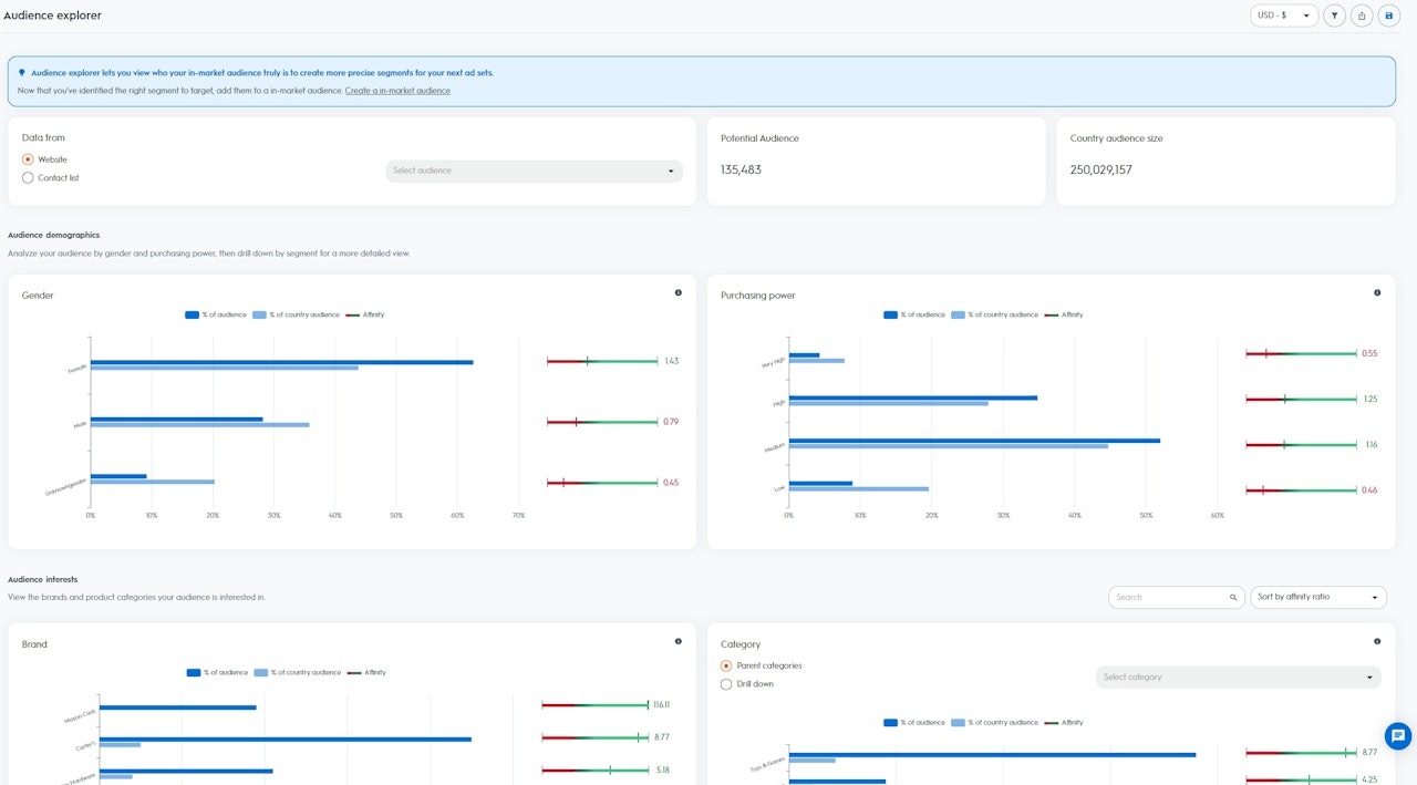
Um auf die im Audience Explorer Dashboard verfügbaren Daten zuzugreifen, müsst ihr zunächst eure Ausgangs-Zielgruppe auswählen. Ihr könnt euren Website-Traffic oder aus eurer Kontaktliste auswählen, sofern Letztere bereits über unsere API oder die Criteo-Self-Service-Plattform hochgeladen wurde.
Sobald ihr eine Zielgruppe ausgewählt habt, könnte die Gesamtgröße dieser Zielgruppe sowie die Größe der Zielgruppe in einem spezifischen Land visualisieren.
Die Analysen sind in zwei Abschnitte gegliedert:
Um auf die im Audience Explorer Dashboard verfügbaren Daten zuzugreifen, müsst ihr zunächst eure Ausgangs-Zielgruppe auswählen. Ihr könnt euren Website-Traffic oder aus eurer Kontaktliste auswählen, sofern Letztere bereits über unsere API oder die Criteo-Self-Service-Plattform hochgeladen wurde.
- Zielgruppengröße: Potenzielle Benutzer oder Geräte aus eurer ausgewählten Zielgruppe (bitte beachtet, dass, wenn mehrere Geräte mit einem Benutzer in Verbindung gebracht werden können, dies als „1“ gezählt wird)
- Zielgruppengröße/Land: Alle im Criteo-Datenbestand verfügbaren Benutzer oder Geräte aus eurer spezifischen Region.
Die Analysen sind in zwei Abschnitte gegliedert:
- Demographische Daten: Hier könnt ihr die Zusammensetzung eurer Zielgruppe auf Basis der demographischen Informationen aus dem Criteo-Datenbestand visualisieren.
- Geschlecht: Benutzer, die in den letzten 90 Tagen regelmäßig für Frauen oder Männer relevante Artikel gekauft haben.
- Kaufkraft: Benutzer, die in den letzten 90 Tagen regelmäßig Artikel mit niedrigen, mittleren, hohen oder sehr hohen Preisen gekauft haben.
- Interessen: Hier könnt ihr die Zusammensetzung eurer Zielgruppe auf Basis der Interessen-Informationen aus dem Criteo-Datenbestand visualisieren.
- Kategorie-Interessen: Benutzer, die in den letzten 90 Tagen bestimmte Artikel aktiv gesucht, in den Warenkorb gelegt und/oder gekauft haben.
- Brand-Interessen: Benutzer, die in den letzten 90 Tagen aktiv nach bestimmten Brand-Namen gesucht haben.

Interpretation der Daten
Auf der Grundlage der von euch ausgewählten Zielgruppe berechnet Criteo einen Affinitätsindikator für jedes der im Criteo-Datenbestand verfügbaren Segmente in eurem Land (Geschlecht, Kaufkraft, Brand-Interessen & Kategorie-Interessen).
Je höher der Affinitätsindikator, desto wahrscheinlicher ist es, dass die von euch ausgewählte Zielgruppe stärker an einem Segment interessiert ist als der Rest der Benutzer im Criteo-Datenbestand eures Landes.
Auf der Grundlage der von euch ausgewählten Zielgruppe berechnet Criteo einen Affinitätsindikator für jedes der im Criteo-Datenbestand verfügbaren Segmente in eurem Land (Geschlecht, Kaufkraft, Brand-Interessen & Kategorie-Interessen).
Je höher der Affinitätsindikator, desto wahrscheinlicher ist es, dass die von euch ausgewählte Zielgruppe stärker an einem Segment interessiert ist als der Rest der Benutzer im Criteo-Datenbestand eures Landes.
Das volle Potenzial des Audience Explorers nutzen
Das Audience Explorer Dashboard ist ein hervorragender Ausgangspunkt, wenn ihr die Kundenakquise von neuen, hochwertigen Zielgruppen vorantreiben wollt, um so euren Kundenstamm zu vergrößern. Das Dashboard zeigt euch die besten Segmente an,die ihr in euren zukünftigen Ad-Sets ansprechen solltet und bei denen ihr die größten Chancen habt, sie als Kunden zu gewinnen.
Wenn ihr zum Beispiel eure Website-Besucher als eure Ausgangs-Zielgruppe auswählt und dann seht, dass es einen Affinitätsindikator von „5“ für das Segment „Hundefutter“ gibt, bedeutet dies, dass eure Ausgangs-Zielgruppe mit fünfmal größerer Wahrscheinlichkeit an Hundefutter interessiert ist als der Rest der Benutzer im Criteo-Datenbestand eures Landes.
Auf Basis dieser Erkenntnisse könnt ihr mit Criteo Commerce Audiences ein neues Ad-Set erstellen und das Segment „Hundefutter“ als Zielgruppe auswählen.
Criteo findet für euer Akquisitions-Ad-Set dann alle Benutzer, die Hundefutter kaufen wollen.
Das Audience Explorer Dashboard ist ein hervorragender Ausgangspunkt, wenn ihr die Kundenakquise von neuen, hochwertigen Zielgruppen vorantreiben wollt, um so euren Kundenstamm zu vergrößern. Das Dashboard zeigt euch die besten Segmente an,die ihr in euren zukünftigen Ad-Sets ansprechen solltet und bei denen ihr die größten Chancen habt, sie als Kunden zu gewinnen.
Wenn ihr zum Beispiel eure Website-Besucher als eure Ausgangs-Zielgruppe auswählt und dann seht, dass es einen Affinitätsindikator von „5“ für das Segment „Hundefutter“ gibt, bedeutet dies, dass eure Ausgangs-Zielgruppe mit fünfmal größerer Wahrscheinlichkeit an Hundefutter interessiert ist als der Rest der Benutzer im Criteo-Datenbestand eures Landes.
Auf Basis dieser Erkenntnisse könnt ihr mit Criteo Commerce Audiences ein neues Ad-Set erstellen und das Segment „Hundefutter“ als Zielgruppe auswählen.
Criteo findet für euer Akquisitions-Ad-Set dann alle Benutzer, die Hundefutter kaufen wollen.
